(Applicable geographies: All)
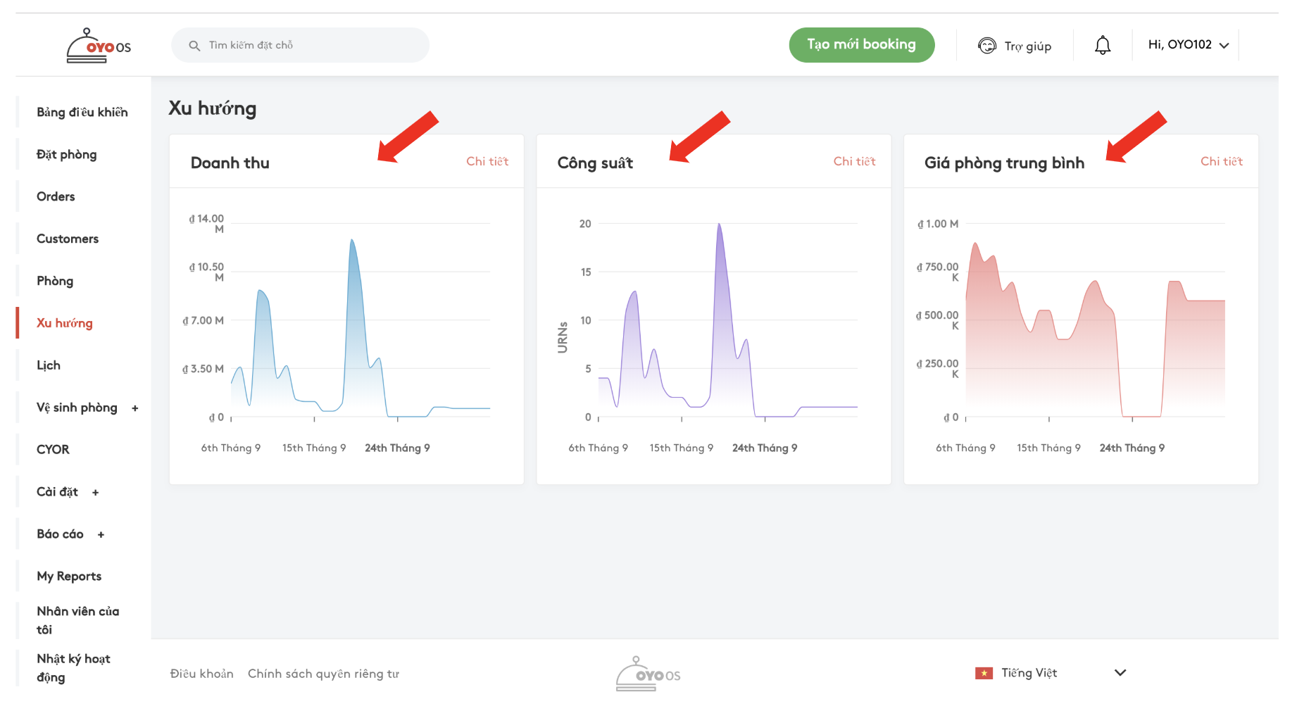
Quản lý khách sạn giờ đây có thể phân tích các dữ liệu về doanh thu, công suất, và giá phòng thông qua các biểu đồ trên OYO OS, tính năng này sẽ cung cấp một cái nhìn rõ ràng hơn về tình hình kinh doanh của khách sạn.
Làm theo các bước sau để truy cập các dữ liệu phân tích:
Bước 1: Nhấp chọn nút Xu hướng (Trends).

Bước 2: Sau khi nhấn chọn nút Xu hướng, sẽ có 3 biểu đồ hiển thị trên trang: Doanh thu, công suất và giá. 3 biểu đồ này sẽ cung cấp dữ liệu đo lường cho các thông số trên.
Bước 3: Để xem chi tiết biểu đồ Doanh thu, nhấp chọn nút “Chi tiết” (‘Detail’) trên biểu đồ doanh thu, hoặc bạn có thể nhấp chuột vào bất cứ đâu trên biểu đồ để hiển thị thông tin chi tiết.

Bước 4: Ở trang này, để có thông tin cụ thể hơn, dữ liệu có thể được xem theo ngày, tuần hoặc tháng 
Bước 5: Bộ lọc loại phòng có thể được áp dụng để xem dữ liệu cho nhiều loại phòng khác nhau.

Bước 6: Bộ lọc tình trạng phòng cũng có thể được áp dụng để xem thông tin theo tình trạng phòng và nguồn đặt phòng.
I) Các tình trạng phòng có thể được phân tích:
Khách không đến
Hủy
Đã trả phòng
Đã nhận phòng
Đã xác nhận
Đã lưu

II) Các nguồn đặt phòng có thể được phân tích :
Tất cả các kênh bán phòng trực tuyến (Booking.com, Expedia, Hoteltonight etc.)
OYO
Khách vãng lai

Bước 7: Bộ lọc ngày có thể được sử dụng để lấy dữ liệu cho một thời gian cụ thể 
Vui lòng liên hệ với nhân viên quản lý khách sạn (AGM) nếu có các thắc mắc khác.