Módulo disponível em todos os países
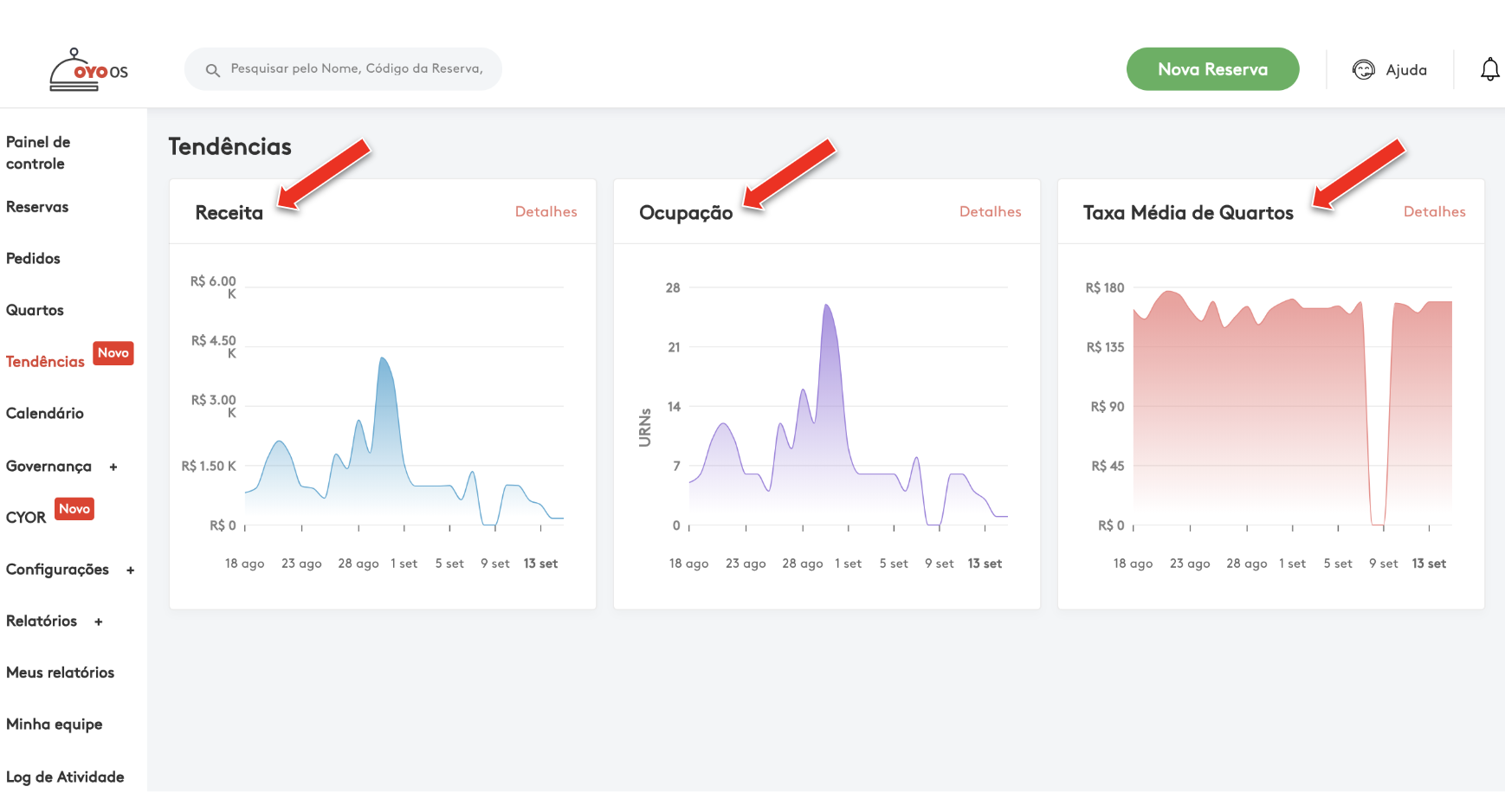
O gestor da propriedade poderá analisar a Receita, a Ocupação e a Tarifa Média de Quartos com representação gráfica através do sistema OYO OS. Esse recurso proporcionará uma melhor visibilidade das métricas de negócios de seu estabelecimento. O painel analítico pode ser acessado conforme as etapas abaixo:
Etapa 1: Clique na tecla Trends (Tendência).

Etapa 2: Depois de clicar no botão Trends (Tendência), aparecerá 3 gráficos na página principal: Revenue (Receita), Occupancy (Ocupação) e Average Room Rate (Tarifa Média de Quartos). Esses três gráficos representam percepções sobre as métricas mencionadas.

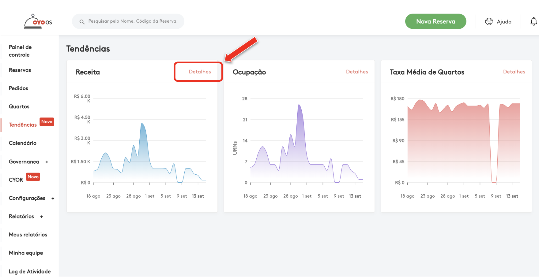
Etapa 3: Para visualizar detalhadamente o gráfico da Receita, clique em "Details" (Detalhes) no gráfico de receita, ou, clique em qualquer lugar no meio do gráfico para visualizar mais detalhes.

Etapa 4: Nesta página, para uma melhor percepção, os indicadores podem ser vistos por dia (day), semana (week) e mês (month).

Etapa 5: O filtro de tipo de quarto (Room Type) pode ser aplicado para obter informações sobre diferentes tipos de acomodações.

Etapa 6: Os filtros de Status da Reserva (Booking Status) podem ser usados para obter informações sobre os dados (data), Status da Reserva (booking status) e Fonte de Reserva (booking source).
I) Os status da reserva que podem ser analisados:
- Não Compareceu
- Cancelado
- Checked Out
- Checked In
- Confirmado
- Salvo

II) Fontes de reserva que podem ser analisadas:
Todos os agentes de viagens on-line (Ex.: Booking.com, Expedia, Hoteltonight etc.)
- OYO
- Walk in

Etapa 7: O filtro de datas (date) pode ser usado para obter informações sobre um determinado período.

Caso subsista qualquer dúvida, não hesite em contactar a AGM.